Последние обновления Аспро.Cloud

   
Обновление
a year ago

🕑 Новые возможности тайм-трекера: разбираем сценарии использования

Этим летом мы выпустили крупное обновление тайм-трекера (https://t.me/aspro_cloud/707). Но на этом мы не остановились и продолжили улучшать функционал, чтобы учесть все возможные сценарии. Ведь у каждого бизнеса свой подход к работе с проектами и задачами. 

Теперь тайм-трекер стал еще более универсальным и позволяет сделать вашу работу эффективной, а учет — прозрачным и точным.

🔧 Что нового?

👉 Выставление счетов по этапам проекта

👉 Выставление дополнительных счетов в случае превышения стоимости работ

👉 Автоматическое создание оплачиваемых задач на основании счета

👉 Напоминания о невыставленных счетах

👉 Отчетность по затратам и закрытым часам сотрудников

В новом видео Ольга Турчина, финансовый директор Аспро, подробно рассказала об изменениях и показала сценарии использования оплачиваемых задач. 

Обновление
a year ago

Обновление мобильного приложения: версия 2.0.7 для iOS и 1.9.3 для Android 📱

Новый функционал и улучшения:


  • Финансы: добавили детальную страницу для плановых поступлений и списаний. На ней можно посмотреть связанные задачи, транзакции и счета.

  • Пользовательские поля: детальные поля типа «Связь» теперь отображаются на детальных страницах, а также в форме создания и редактирования.

  • Мессенджер 2.0: крупное обновление мессенджера, появилась возможность отвечать на сообщения или пересылать их. Также сообщения можно редактировать, для этого нужно активировать соответствующую опцию в настройках портала.


Прочее:

Сделали мобильное приложение еще лучше: прибрались в коде, повысили стабильность и производительность.


Также в версии для Android:


  • Воспроизведение видео и аудио: добавили проигрыватель медиафайлов. Теперь аудио и видео не нужно загружать на устройство, а можно воспроизвести прямо в приложении.
Улучшение
a year ago

💭 Обновленный мессенджер в Аспро.Cloud

Пришли рассказать, что улучшили мессенджер. Теперь общаться внутри системы будет проще и удобнее.

Что теперь можно делать с сообщениями:

🔥 Пересылать

🔥 Отвечать

🔥 Редактировать

Новые возможности уже доступны и в полной версии, и в мобильном приложении.

Важно: по умолчанию редактирование сообщений отключено. Как его включить, читайте в документации.


Улучшение
a year ago

Обновления в проектах и виджетах финансов

💎 Добавили новую роль в проектах — «Ассистент менеджера». У него будут такие же права и доступ, как у менеджера проекта. Роль пригодится, если вам нужно, чтобы у двух сотрудников был доступ к финансам и редактированию проекта. 

Кстати, доработку сделали по запросу нашего клиента, так что не забывайте оставлять ваши пожелания в банке идей или в чате поддержки.

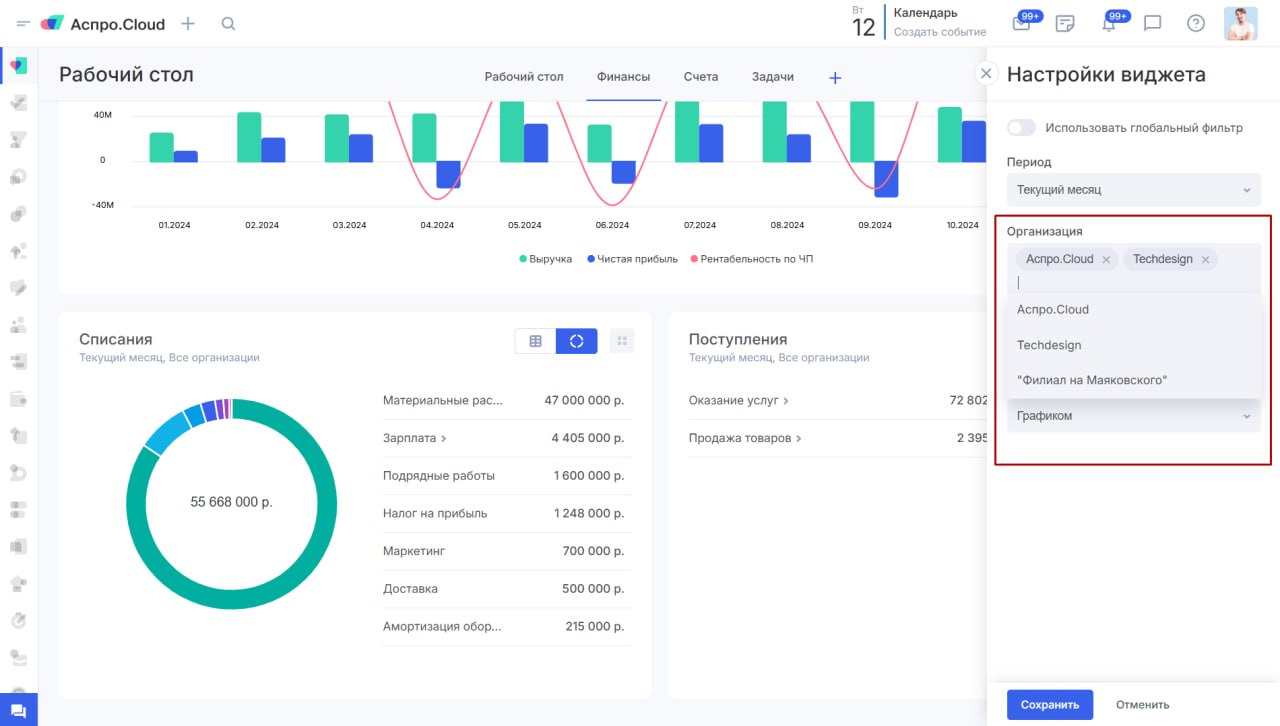
💎 Еще обновили виджеты, чтобы было проще контролировать несколько организаций. Раньше было только 2 варианта: виджет либо отображал информацию по 1 организации, либо по всем сразу. Теперь настройка стала гибкой: можно выбрать несколько организаций.

Доступно в настройках виджетов:

📍Выставленные счета.

📍К оплате.

📍Лучшие исполнители.

📍Поступления по статьям учета.

📍Списания по статьям учета.

📍Выручка.

📍Расходы.

📍Прибыль.

📍Рентабельность.

📍Топ клиентов по доходам.

📍Топ клиентов по расходам.

📍План поступлений.

📍План списаний.

📍План выручки.

📍План расходов.

Улучшение
a year ago

Обновление мобильного приложения для iOS 2.0.6 и Android 1.9.2 📲

Новый функционал и улучшения:


  • Проекты: доработали и оптимизировали финансы проекта, теперь они работают плавнее и быстрее.


Прочее:

Сделали мобильное приложение еще лучше: прибрались в коде, повысили стабильность и производительность.